ZibStack.NET.UI
Source generator for UI form and table metadata. Annotate your models and get compile-time form descriptors, table column definitions, and JSON schemas — no reflection, no runtime overhead.

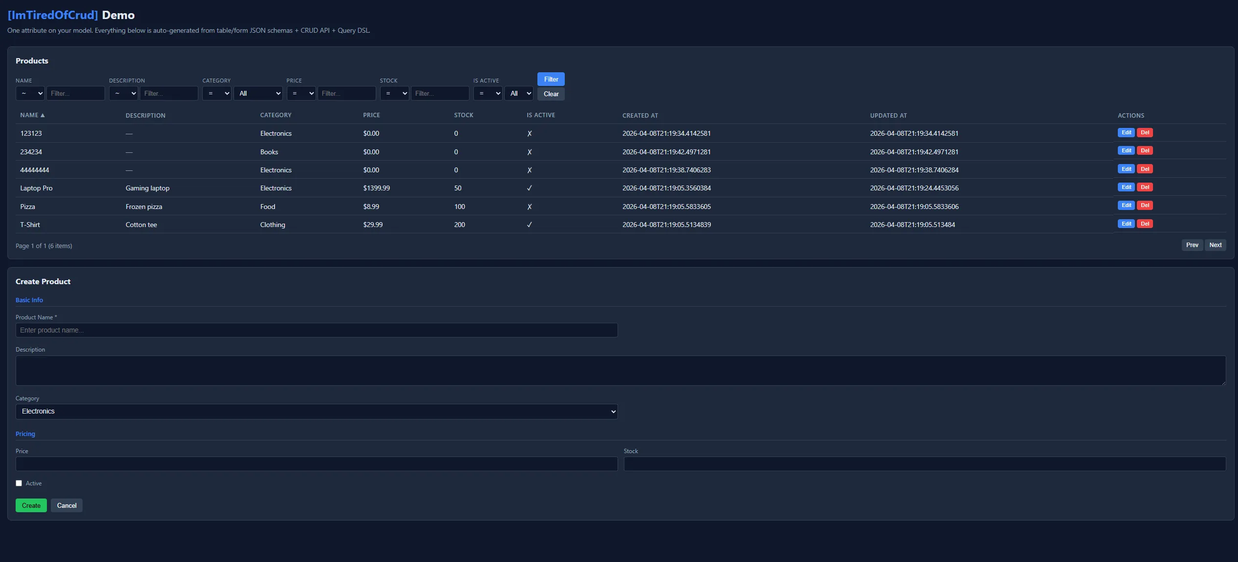
One [ImTiredOfCrud] attribute generates: CRUD API + DTOs + form/table UI schemas + Query DSL. The frontend reads JSON schemas and renders a data grid with filtering/sorting and a form with validation — zero configuration.
See the working samples: SampleApi | SampleBlazor | React App
Features
Section titled “Features”- Form metadata — field types, labels, placeholders, groups, ordering, validation, conditional visibility
- Table metadata — columns, sorting, filtering, pagination, formatting
- UI control hints —
[Select],[Slider],[TextArea],[DatePicker],[PasswordInput],[FilePicker],[RichText], and more - ERP features — hierarchical drill-down, row/toolbar actions, permissions, computed columns, conditional styling
- Framework-agnostic — generates neutral C# objects + JSON schema consumable by any UI (Blazor, React, Vue, Angular)
- Cross-package integration — auto-detects
ZibStack.NET.ValidationandZibStack.NET.Dtoattributes - Zero reflection — everything generated at compile time
Full Example
Section titled “Full Example”public enum Region { North, South, East, West }
// ─── Child table views with their own SchemaUrl ────────────────────// [OneToMany] resolves SchemaUrl from the target type's [UiTable] attribute,// so you declare the URL once on the child — no need to repeat it.
[UiTable(SchemaUrl = "/api/tables/county")]public partial class CountyView{ public int Id { get; set; } [UiTableColumn(Sortable = true, Filterable = true)] public string Name { get; set; } = ""; public int VoivodeshipId { get; set; }}
[UiTable(SchemaUrl = "/api/tables/postalcode")]public partial class PostalCodeView{ public int Id { get; set; } [UiTableColumn(Sortable = true)] public string Code { get; set; } = ""; [UiTableColumn(Sortable = true)] public string City { get; set; } = ""; public int VoivodeshipId { get; set; }}
// ─── Main view — forms + tables + ERP features ────────────────────
[UiForm][UiTable(DefaultSort = "Name", DefaultPageSize = 50, SchemaUrl = "/api/tables/voivodeship")][UiFormGroup("basic", Label = "Basic Info", Order = 1)][UiFormGroup("contact", Label = "Contact", Order = 2)][UiFormGroup("finance", Label = "Finance", Order = 3)]
// Per-row action buttons[RowAction("showDetails", Label = "Details", Endpoint = "/api/voivodeships/{id}")][RowAction("generateReport", Label = "Report", Icon = "file", Endpoint = "/api/voivodeships/{id}/report", Method = "POST", Confirmation = "Generate report?")]
// Global toolbar actions[ToolbarAction("export", Label = "Export to Excel", Icon = "download", Endpoint = "/api/voivodeships/export", Method = "GET", SelectionMode = "multiple")][ToolbarAction("recalculate", Label = "Recalculate", Endpoint = "/api/voivodeships/recalculate", Method = "POST", Confirmation = "Recalculate balances?", Permission = "finance.write")]
// Permission metadata[Permission("voivodeship.read")][ColumnPermission("Budget", "finance.read")][DataFilter("VoivodeshipId")]public partial class VoivodeshipView{ [UiFormIgnore] [UiTableColumn(IsVisible = false)] public int Id { get; set; }
// Validation: cross-package with ZibStack.NET.Validation / DataAnnotations [ZRequired] [ZMinLength(2)] [ZMaxLength(100)] [UiFormField(Label = "Name", Placeholder = "Enter name...", Group = "basic")] [UiTableColumn(Sortable = true, Filterable = true)] public required string Name { get; set; }
[ZRequired] [ZMatch(@"^[A-Z]{2}$")] [UiFormField(Label = "Code", HelpText = "Two-letter code (e.g. NY, CA)", Group = "basic")] [UiTableColumn(Sortable = true, Filterable = true)] public required string Code { get; set; }
[Select(typeof(Region))] [UiFormField(Label = "Region", Group = "basic")] [UiTableColumn(Sortable = true, Filterable = true)] public Region Region { get; set; }
[ZRequired] [ZEmail] [UiFormField(Label = "Contact Email", Placeholder = "office@example.com", Group = "contact")] [UiTableIgnore] public required string ContactEmail { get; set; }
[ZUrl] [UiFormField(Label = "Website", Group = "contact")] [UiTableIgnore] public string? Website { get; set; }
// Computed column with conditional styling [UiFormIgnore] [UiTableColumn(Sortable = true, Label = "Budget")] [Computed] [ColumnStyle(When = "value < 0", Severity = "danger")] [ColumnStyle(When = "value >= 0", Severity = "success")] public decimal Budget { get; set; }
[UiFormIgnore] [UiTableColumn(Sortable = true, Label = "County Count")] [Computed] public int CountyCount { get; set; }
[ZRange(1900, 2100)] [UiFormField(Label = "Established Year", Group = "basic")] [UiTableColumn(Sortable = true)] public int EstablishedYear { get; set; }
// Conditional field — only visible when Region == North [UiFormConditional("Region", "North")] [UiFormField(Label = "Has Coastline", Group = "basic")] [UiTableIgnore] public bool HasCoastline { get; set; }
[UiFormField(Label = "Notes", Group = "finance")] [TextArea(Rows = 3)] [UiTableIgnore] public string? Notes { get; set; }
[UiFormHidden] public int VoivodeshipId { get; set; }
[OneToMany(Label = "Counties")] public ICollection<CountyView> Counties { get; set; } = new List<CountyView>();
[OneToMany(ForeignKey = nameof(PostalCodeView.VoivodeshipId), Label = "Postal Codes")] public ICollection<PostalCodeView> PostalCodes { get; set; } = new List<PostalCodeView>();}The generator produces:
VoivodeshipView.GetFormDescriptor() // FormDescriptor objectVoivodeshipView.GetFormSchemaJson() // Compile-time baked JSON stringVoivodeshipView.GetTableDescriptor() // TableDescriptor objectVoivodeshipView.GetTableSchemaJson() // Compile-time baked JSON stringServe via API. One-liner — the generator emits a MapZibStackUiSchemas() extension method that registers GET /api/forms/{name} and GET /api/tables/{name} for every type in the assembly that has [UiForm] / [UiTable] / [ImTiredOfCrud]:
using ZibStack.NET.UI;// ...var app = builder.Build();app.MapZibStackUiSchemas();// Registers all your form and table schema endpoints at once.// The {name} segment is the type name lower-cased// (e.g. VoivodeshipView → /api/forms/voivodeshipview).If you’d rather wire each endpoint by hand (e.g. to customise the route or add authorisation), you can still call the generated static methods directly:
app.MapGet("/api/forms/voivodeship", () => Results.Content(VoivodeshipView.GetFormSchemaJson(), "application/json"));
app.MapGet("/api/tables/voivodeship", () => Results.Content(VoivodeshipView.GetTableSchemaJson(), "application/json"));Generated JSON
Section titled “Generated JSON”Form JSON
{ "name": "VoivodeshipView", "layout": "vertical", "groups": [ { "name": "basic", "label": "Basic Info", "order": 1 }, { "name": "contact", "label": "Contact", "order": 2 }, { "name": "finance", "label": "Finance", "order": 3 } ], "fields": [ { "name": "name", "type": "string", "uiHint": "text", "label": "Name", "placeholder": "Enter name...", "group": "basic", "order": 0, "required": true, "validation": { "required": true, "minLength": 2, "maxLength": 100 } }, { "name": "code", "type": "string", "uiHint": "text", "label": "Code", "helpText": "Two-letter code (e.g. NY, CA)", "group": "basic", "order": 1, "required": true, "validation": { "required": true, "pattern": "^[A-Z]{2}$" } }, { "name": "region", "type": "enum", "uiHint": "select", "label": "Region", "group": "basic", "order": 2, "options": [ { "value": "North", "label": "North" }, { "value": "South", "label": "South" }, { "value": "East", "label": "East" }, { "value": "West", "label": "West" } ] }, { "name": "contactEmail", "type": "string", "uiHint": "text", "label": "Contact Email", "placeholder": "office@example.com", "group": "contact", "order": 3, "required": true, "validation": { "required": true, "email": true } }, { "name": "website", "type": "string", "uiHint": "text", "label": "Website", "group": "contact", "order": 4, "nullable": true, "validation": { "url": true } }, { "name": "establishedYear", "type": "integer", "uiHint": "number", "label": "Established Year", "group": "basic", "order": 5, "validation": { "min": 1900, "max": 2100 } }, { "name": "hasCoastline", "type": "boolean", "uiHint": "checkbox", "label": "Has Coastline", "group": "basic", "order": 6, "conditional": { "field": "region", "operator": "equals", "value": "North" } }, { "name": "notes", "type": "string", "uiHint": "textarea", "label": "Notes", "group": "finance", "order": 7, "props": { "rows": 3 }, "nullable": true }, { "name": "voivodeshipId", "type": "integer", "uiHint": "number", "order": 8, "hidden": true } ]}Table JSON
{ "name": "VoivodeshipView", "schemaUrl": "/api/tables/voivodeship", "columns": [ { "name": "id", "type": "integer", "visible": false }, { "name": "name", "type": "string", "label": "Name", "sortable": true, "filterable": true }, { "name": "code", "type": "string", "label": "Code", "sortable": true, "filterable": true }, { "name": "region", "type": "enum", "label": "Region", "sortable": true, "filterable": true, "options": ["North", "South", "East", "West"] }, { "name": "budget", "type": "decimal", "label": "Budget", "sortable": true, "computed": true, "styles": [ { "when": "value < 0", "severity": "danger" }, { "when": "value >= 0", "severity": "success" } ] }, { "name": "countyCount", "type": "integer", "label": "County Count", "sortable": true, "computed": true }, { "name": "establishedYear", "type": "integer", "label": "Established Year", "sortable": true } ], "pagination": { "defaultPageSize": 50, "pageSizes": [10, 20, 50, 100] }, "defaultSort": { "column": "name", "direction": "asc" }, "children": [ { "label": "Counties", "target": "CountyView", "foreignKey": "voivodeshipId", "relation": "oneToMany", "schemaUrl": "/api/tables/county" }, { "label": "Postal Codes", "target": "PostalCodeView", "foreignKey": "voivodeshipId", "relation": "oneToMany", "schemaUrl": "/api/tables/postalcode" } ], "rowActions": [ { "name": "showDetails", "label": "Details", "endpoint": "/api/voivodeships/{id}", "method": "GET" }, { "name": "generateReport", "label": "Report", "icon": "file", "endpoint": "/api/voivodeships/{id}/report", "method": "POST", "confirmation": "Generate report?" } ], "toolbarActions": [ { "name": "export", "label": "Export to Excel", "icon": "download", "endpoint": "/api/voivodeships/export", "method": "GET", "selectionMode": "multiple" }, { "name": "recalculate", "label": "Recalculate", "endpoint": "/api/voivodeships/recalculate", "method": "POST", "confirmation": "Recalculate balances?", "permission": "finance.write", "selectionMode": "none" } ], "permissions": { "view": "voivodeship.read", "columns": { "budget": "finance.read" }, "dataFilters": ["voivodeshipId"] }}API Metadata in JSON Schemas
Section titled “API Metadata in JSON Schemas”When [ImTiredOfCrud] or [CrudApi] is present, the generated JSON schemas include API metadata:
Table schema:
{ "apiUrl": "/api/products", "keyProperty": "id", "columns": [ { "name": "name", "type": "string", "filterable": true, "filterOperators": ["=", "!=", "=*", "!*", "^", "!^", "$", "!$", "=in=", "=out="] } ]}Form schema:
{ "apiUrl": "/api/products", "keyProperty": "id"}apiUrl — CRUD endpoint URL. keyProperty — ID field for GET/PATCH/DELETE by id.
filterOperators — per-column operators based on type (string: 10 ops, numeric: 8, enum: 4, boolean: 2).
Relationships ([OneToMany] / [OneToOne])
Section titled “Relationships ([OneToMany] / [OneToOne])”Define relationships on navigation properties — a single declaration drives both table drill-down and form sub-forms:
[UiTable(SchemaUrl = "/api/tables/task")][UiForm]public partial class TaskItem{ public int Id { get; set; } public string Title { get; set; } = ""; public int ProjectId { get; set; } // FK auto-detected by convention}
[UiForm]public partial class ProjectSettings{ public int Id { get; set; } public string Theme { get; set; } = "";}
[UiForm][UiTable(DefaultSort = "Name", SchemaUrl = "/api/tables/project")]public partial class ProjectView{ [UiFormIgnore] [UiTableColumn(IsVisible = false)] public int Id { get; set; }
[UiFormField(Label = "Project Name")] [UiTableColumn(Sortable = true)] public string Name { get; set; } = "";
public int SettingsId { get; set; }
// One-to-many: FK auto-detected as TaskItem.ProjectId [OneToMany(Label = "Tasks")] public ICollection<TaskItem> Tasks { get; set; } = new List<TaskItem>();
// Explicit FK via nameof() for compile-time safety [OneToMany(ForeignKey = nameof(Attachment.ProjectId), Label = "Attachments")] public ICollection<Attachment> Attachments { get; set; } = new List<Attachment>();
// One-to-one: FK auto-detected as ProjectView.SettingsId [OneToOne(Label = "Settings")] public ProjectSettings? Settings { get; set; }}Navigation properties are automatically excluded from form fields and table columns.
Foreign Key Resolution
Section titled “Foreign Key Resolution”- Explicit —
[OneToMany(ForeignKey = nameof(Child.ParentId))](compile-time safe) - Convention (OneToMany) — looks for
{ParentTypeName}Idon the child type (stripsViewsuffix) - Convention (OneToOne) — looks for
{NavigationPropertyName}Idon the parent type
SchemaUrl / FormSchemaUrl Resolution
Section titled “SchemaUrl / FormSchemaUrl Resolution”Both [OneToMany] and [OneToOne] resolve URLs with the same priority:
- Explicit property on the attribute
- From target type’s
[UiTable]/[UiForm]attribute - Convention fallback (e.g.
/api/tables/{name},/api/forms/{name})
Generated JSON
Section titled “Generated JSON”Table JSON includes a relation field:
{ "children": [ { "label": "Tasks", "target": "TaskItem", "foreignKey": "projectId", "relation": "oneToMany", "schemaUrl": "/api/tables/task", "formSchemaUrl": "/api/forms/taskitem" }, { "label": "Settings", "target": "ProjectSettings", "foreignKey": "settingsId", "relation": "oneToOne", "formSchemaUrl": "/api/forms/projectsettings" } ]}Form JSON also includes a children block:
{ "children": [ { "name": "tasks", "label": "Tasks", "target": "TaskItem", "foreignKey": "projectId", "relation": "oneToMany", "schemaUrl": "/api/tables/task", "formSchemaUrl": "/api/forms/taskitem" } ]}Backward Compatibility
Section titled “Backward Compatibility”EF Core Integration ([Entity])
Section titled “EF Core Integration ([Entity])”Add [Entity] to any model class to generate IEntityTypeConfiguration<T> at compile time. The same class serves as both UI model and EF Core entity — no separate entity class needed.
Requires Microsoft.EntityFrameworkCore and a relational provider (e.g. Microsoft.EntityFrameworkCore.SqlServer) in your project. Generation is skipped automatically if EF Core is not referenced.
[UiForm][UiTable(DefaultSort = "Name", SchemaUrl = "/api/tables/project")][Entity(TableName = "Projects")]public partial class ProjectView{ public int Id { get; set; }
[UiFormField(Label = "Project Name")] [UiTableColumn(Sortable = true)] public string Name { get; set; } = "";
public int SettingsId { get; set; }
[Computed] public int TaskCount { get; set; }
[OneToMany(Label = "Tasks")] public ICollection<TaskItem> Tasks { get; set; } = new List<TaskItem>();
[OneToOne(Label = "Settings")] public ProjectSettings? Settings { get; set; }}Generated at compile time:
partial class ProjectView : IEntityTypeConfiguration<ProjectView>{ void IEntityTypeConfiguration<ProjectView>.Configure(EntityTypeBuilder<ProjectView> builder) { builder.ToTable("Projects"); builder.HasKey(e => e.Id); builder.Ignore(e => e.TaskCount); builder.HasMany(e => e.Tasks).WithOne().HasForeignKey("ProjectId"); builder.HasOne(e => e.Settings).WithOne().HasForeignKey<ProjectView>(e => e.SettingsId); }}Register all generated configurations in your DbContext:
public class AppDbContext : DbContext{ public DbSet<ProjectView> Projects => Set<ProjectView>(); public DbSet<TaskItem> Tasks => Set<TaskItem>();
protected override void OnModelCreating(ModelBuilder builder) => builder.ApplyGeneratedConfigurations();}What gets generated
Section titled “What gets generated”| Source | EF Core output |
|---|---|
[Entity(TableName = "X")] | builder.ToTable("X") |
[Entity(Schema = "dbo")] | builder.ToTable("...", "dbo") |
Property named Id or {Class}Id | builder.HasKey(e => e.Id) |
[Computed] | builder.Ignore(e => e.Prop) |
[OneToMany] on ICollection<T> | builder.HasMany(e => e.Nav).WithOne().HasForeignKey(...) |
[OneToOne] on navigation prop | builder.HasOne(e => e.Nav).WithOne().HasForeignKey<T>(...) |
Database Integration
Section titled “Database Integration”ZibStack.NET.UI is DB-agnostic — it works with any data source. The UI metadata lives on DTOs/ViewModels, not on entities, because forms and tables almost never map 1:1 to DB tables.
Recommended pattern: Entity → DTO → UI metadata
Section titled “Recommended pattern: Entity → DTO → UI metadata”EF Core Entity (DB) → ZibStack.NET.Dto (generates DTOs) → ZibStack.NET.UI (generates UI metadata) → JSON → Frontend1. Define your entity (database)
Section titled “1. Define your entity (database)”// Entity — maps to DB tablepublic class Voivodeship{ public int Id { get; set; } public string Name { get; set; } = ""; public string Code { get; set; } = ""; public int Population { get; set; } public DateTime CreatedAt { get; set; } public DateTime? UpdatedAt { get; set; } public bool IsDeleted { get; set; } // soft delete — not on any form
// Navigation properties public ICollection<County> Counties { get; set; } = new List<County>();}
public class County{ public int Id { get; set; } public int VoivodeshipId { get; set; } public string Name { get; set; } = ""; public int Population { get; set; } public Voivodeship Voivodeship { get; set; } = null!;}2. Define view models with UI metadata
Section titled “2. Define view models with UI metadata”// Create form — only fields the user should fill in, with validation[UiForm][UiFormGroup("basic", Label = "Basic Info")]public partial class CreateVoivodeshipRequest{ [ZRequired] [ZMinLength(2)] [ZMaxLength(100)] [UiFormField(Label = "Name", Placeholder = "e.g. California")] public required string Name { get; set; }
[ZRequired] [ZMatch(@"^[A-Z]{2}$")] [UiFormField(Label = "Code", Placeholder = "e.g. CA", HelpText = "Two-letter code")] public required string Code { get; set; }
[ZRange(0, 100_000_000)] [UiFormField(Label = "Population")] public int Population { get; set; }}
// Child table — declares its own SchemaUrl[UiTable(DefaultSort = "Name", SchemaUrl = "/api/tables/county")]public partial class CountyTableView{ [UiTableColumn(IsVisible = false)] public int Id { get; set; } public int VoivodeshipId { get; set; } [UiTableColumn(Sortable = true, Filterable = true)] public string Name { get; set; } = ""; [UiTableColumn(Sortable = true, Format = "N0")] public int Population { get; set; }}
[UiTable(DefaultSort = "Name", DefaultPageSize = 50, SchemaUrl = "/api/tables/voivodeship")][RowAction("edit", Label = "Edit", Endpoint = "/api/voivodeships/{id}")][ToolbarAction("export", Label = "Export", Endpoint = "/api/voivodeships/export", SelectionMode = "multiple")]public partial class VoivodeshipTableView{ [UiTableColumn(IsVisible = false)] public int Id { get; set; }
[UiTableColumn(Sortable = true, Filterable = true)] public string Name { get; set; } = "";
[UiTableColumn(Sortable = true)] public string Code { get; set; } = "";
[UiTableColumn(Sortable = true, Format = "N0")] public int Population { get; set; }
[UiTableColumn(Sortable = true)] [Computed] public int CountyCount { get; set; }
[UiTableColumn(Sortable = true, Format = "yyyy-MM-dd")] public DateTime CreatedAt { get; set; }}3. Wire up with EF Core in your API
Section titled “3. Wire up with EF Core in your API”// Serve schemasapp.MapGet("/api/forms/voivodeship", () => Results.Content(CreateVoivodeshipRequest.GetFormSchemaJson(), "application/json"));
app.MapGet("/api/tables/voivodeship", () => Results.Content(VoivodeshipTableView.GetTableSchemaJson(), "application/json"));
// CRUD endpointsapp.MapGet("/api/voivodeships", async (AppDbContext db) =>{ var data = await db.Voivodeships .Where(v => !v.IsDeleted) .Select(v => new VoivodeshipTableView { Id = v.Id, Name = v.Name, Code = v.Code, Population = v.Population, CountyCount = v.Counties.Count, // computed in SQL CreatedAt = v.CreatedAt }) .ToListAsync(); return Results.Ok(data);});
app.MapPost("/api/voivodeships", async (CreateVoivodeshipRequest request, AppDbContext db) =>{ var entity = new Voivodeship { Name = request.Name, Code = request.Code, Population = request.Population, CreatedAt = DateTime.UtcNow }; db.Voivodeships.Add(entity); await db.SaveChangesAsync(); return Results.Created($"/api/voivodeships/{entity.Id}", entity.Id);});
// Child table — filtered by parent IDapp.MapGet("/api/voivodeships/{voivodeshipId}/counties", async (int voivodeshipId, AppDbContext db) =>{ var data = await db.Counties .Where(c => c.VoivodeshipId == voivodeshipId) .Select(c => new CountyTableView { Id = c.Id, VoivodeshipId = c.VoivodeshipId, Name = c.Name, Population = c.Population }) .ToListAsync(); return Results.Ok(data);});The key insight: entity has internal fields (IsDeleted, UpdatedAt, navigation properties), create form has user-facing fields (Name, Code, Population), table view has computed columns (CountyCount). Each serves a different purpose — ZibStack.NET.UI annotates the view models, not the entities.
Without EF Core
Section titled “Without EF Core”Works the same with Dapper, ADO.NET, REST APIs, or any data source — just annotate your DTOs/ViewModels:
[UiForm][UiTable(DefaultSort = "Name")]public partial class ProductView{ [UiFormField(Label = "Name")] [UiTableColumn(Sortable = true)] public string Name { get; set; } = "";
[Slider(Min = 0, Max = 10000)] [UiTableColumn(Sortable = true)] [ColumnStyle(When = "value < 10", Severity = "warning")] public int Stock { get; set; }}
// With Dapper:app.MapGet("/api/products", async (IDbConnection db) =>{ var data = await db.QueryAsync<ProductView>("SELECT Name, Stock FROM Products"); return Results.Ok(data);});Frontend Integration
Section titled “Frontend Integration”Razor Pages (server-side)
Section titled “Razor Pages (server-side)”Use the FormDescriptor directly in .cshtml — no JSON, no JavaScript:
@{ var form = CreateVoivodeshipRequest.GetFormDescriptor();}<h3>@form.Name</h3><form method="post"> @foreach (var group in form.Groups.OrderBy(g => g.Order)) { <fieldset> <legend>@group.Label</legend> @foreach (var field in form.Fields.Where(f => f.Group == group.Name).OrderBy(f => f.Order)) { <div class="form-group"> <label>@field.Label</label> @switch (field.UiHint) { case "text": <input type="text" name="@field.Name" placeholder="@field.Placeholder" /> break; case "number": <input type="number" name="@field.Name" /> break; case "select": <select name="@field.Name">@foreach (var o in field.Options!) { <option value="@o.Value">@o.Label</option> }</select> break; case "textarea": <textarea name="@field.Name" rows="@field.Props!["rows"]"></textarea> break; case "checkbox": <input type="checkbox" name="@field.Name" /> break; } </div> } </fieldset> } <button type="submit">Save</button></form>Blazor
Section titled “Blazor”@inject HttpClient Http
@if (_schema is not null){ @foreach (var field in _schema.Fields.OrderBy(f => f.Order)) { <div class="form-group"> <label>@field.Label</label> @switch (field.UiHint) { case "text": <input type="text" placeholder="@field.Placeholder" @oninput="e => _values[field.Name] = e.Value" /> break; case "select": <select @onchange="e => _values[field.Name] = e.Value"> @foreach (var o in field.Options ?? []) { <option value="@o.Value">@o.Label</option> } </select> break; case "slider": <input type="range" min="@field.Props["min"]" max="@field.Props["max"]" @oninput="e => _values[field.Name] = e.Value" /> break; case "textarea": <textarea rows="@field.Props["rows"]" @oninput="e => _values[field.Name] = e.Value" /> break; } </div> }}
@code { private FormSchema? _schema; private Dictionary<string, object?> _values = new();
protected override async Task OnInitializedAsync() => _schema = await Http.GetFromJsonAsync<FormSchema>("/api/forms/voivodeship");}See SampleBlazor for full DynamicField/DynamicForm/ErpDemo with drill-down, row actions, and conditional styling.
import { useForm, Controller } from 'react-hook-form';
function DynamicForm({ schemaUrl, onSubmit }) { const [schema, setSchema] = useState(null); const { control, handleSubmit, watch } = useForm(); const values = watch();
useEffect(() => { fetch(schemaUrl).then(r => r.json()).then(setSchema); }, [schemaUrl]); if (!schema) return <div>Loading...</div>;
return ( <form onSubmit={handleSubmit(onSubmit)}> {schema.fields .filter(f => !f.conditional || values[f.conditional.field] === f.conditional.value) .sort((a, b) => a.order - b.order) .map(field => ( <Controller key={field.name} name={field.name} control={control} rules={{ required: field.required && `${field.label} is required` }} render={({ field: f, fieldState: { error } }) => ( <div> <label>{field.label}</label> {field.uiHint === 'select' ? <select {...f}>{field.options?.map(o => <option key={o.value} value={o.value}>{o.label}</option>)}</select> : field.uiHint === 'textarea' ? <textarea {...f} rows={field.props?.rows} /> : <input type={field.uiHint === 'password' ? 'password' : 'text'} {...f} placeholder={field.placeholder} />} {error && <span>{error.message}</span>} </div> )} /> ))} <button type="submit">Save</button> </form> );}See react-app for full DynamicField, DynamicForm, DynamicTable, and ErpTable components.
All Attributes
Section titled “All Attributes”Form — Class-level
Section titled “Form — Class-level”| Attribute | Purpose | Parameters |
|---|---|---|
[UiForm] | Mark for form generation | Name?, Layout? |
[UiFormGroup("name")] | Define field group | Label?, Order? (AllowMultiple) |
Form — Property-level
Section titled “Form — Property-level”| Attribute | Purpose | Parameters |
|---|---|---|
[UiFormField] | Customize field | Label?, Placeholder?, HelpText?, Order?, Group? |
[UiFormIgnore] | Exclude from form | — |
[UiFormHidden] | In data but not rendered | — |
[UiFormOrder(n)] | Explicit ordering | int order |
[UiFormReadOnly] | Read-only field | — |
[UiFormDisabled] | Disabled field | — |
[UiFormSection("group")] | Assign to group | string group |
[UiFormConditional("field", "value")] | Conditional visibility | Operator? |
UI Control Hints — Property-level
Section titled “UI Control Hints — Property-level”| Attribute | Control | Extra |
|---|---|---|
[TextArea] | Multi-line text | Rows? |
[Select] | Dropdown | Type enumType or params string[] |
[RadioGroup] | Radio buttons | Type enumType or params string[] |
[Checkbox] | Toggle | — |
[DatePicker] | Date selector | Min?, Max? |
[TimePicker] | Time selector | — |
[DateTimePicker] | Date + time | — |
[FilePicker] | File upload | Accept?, Multiple? |
[ColorPicker] | Color selector | — |
[RichText] | Rich text editor | — |
[Slider] | Range slider | Min, Max, Step? |
[PasswordInput] | Masked input | — |
Table — Class-level
Section titled “Table — Class-level”| Attribute | Purpose | Parameters |
|---|---|---|
[UiTable] | Mark for table generation | Name?, DefaultPageSize?, PageSizes?, DefaultSort?, DefaultSortDirection?, SchemaUrl? |
Table — Property-level
Section titled “Table — Property-level”| Attribute | Purpose | Parameters |
|---|---|---|
[UiTableColumn] | Customize column | Label?, Sortable?, Filterable?, Format?, Order?, IsVisible?, Width? |
[UiTableIgnore] | Exclude from table | — |
Relationships — Property-level
Section titled “Relationships — Property-level”| Attribute | Purpose | Parameters |
|---|---|---|
[OneToMany] | One-to-many on ICollection<T> | ForeignKey?, Label?, SchemaUrl?, FormSchemaUrl? |
[OneToOne] | One-to-one on navigation property | ForeignKey?, Label?, SchemaUrl?, FormSchemaUrl? |
Entity — Class-level
Section titled “Entity — Class-level”| Attribute | Purpose | Parameters |
|---|---|---|
[Entity] | Generate IEntityTypeConfiguration<T> for EF Core | TableName?, Schema? |
ERP — Class-level
Section titled “ERP — Class-level”| Attribute | Purpose | Parameters |
|---|---|---|
[RowAction("name")] | Per-row action button | Label, Icon?, Endpoint, Method?, Confirmation?, Permission? (AllowMultiple) |
[ToolbarAction("name")] | Global toolbar action | Label, Icon?, Endpoint, Method?, Confirmation?, Permission?, SelectionMode? (AllowMultiple) |
[Permission("name")] | Required view permission | — |
[ColumnPermission("col", "perm")] | Per-column permission | (AllowMultiple) |
[DataFilter("prop")] | Vertical data filtering | (AllowMultiple) |
ERP — Property-level
Section titled “ERP — Property-level”| Attribute | Purpose | Parameters |
|---|---|---|
[Computed] | Marks virtual/calculated column | — |
[ColumnStyle] | Conditional styling | When, Severity (danger/warning/success/info/muted) (AllowMultiple) |
SchemaUrl Resolution
Section titled “SchemaUrl Resolution”- Explicit —
SchemaUrl = "/custom/url"on the attribute itself - From target type —
[UiTable(SchemaUrl = "/api/tables/county")]onTitself - Convention — strip
Viewsuffix, lowercase →/api/tables/{name}(e.g.CountyView→/api/tables/county)
FormSchemaUrl (available on [OneToMany]/[OneToOne]) follows the same pattern but checks for [UiForm] on the target type.
This means you typically declare SchemaUrl once on the child type’s [UiTable] and it propagates to all parents that reference it.
Default Behavior
Section titled “Default Behavior”- All public properties included unless
[UiFormIgnore]/[UiTableIgnore] - UI hint auto-detected from C# type:
string→ text,bool→ checkbox,enum→ select,DateTime→ datePicker - Labels humanized from property names:
FirstName→ “First Name” - A class can have both
[UiForm]and[UiTable]
Cross-Package Integration
Section titled “Cross-Package Integration”ZibStack.NET.Validation
Section titled “ZibStack.NET.Validation”When referenced, validation attributes are automatically included in form field metadata:
| Attribute | JSON output |
|---|---|
[ZRequired] | "validation": { "required": true } |
[ZMinLength(n)] | "validation": { "minLength": n } |
[ZMaxLength(n)] | "validation": { "maxLength": n } |
[ZRange(min, max)] | "validation": { "min": min, "max": max } |
[ZEmail] | "validation": { "email": true } |
[ZUrl] | "validation": { "url": true } |
[ZMatch("regex")] | "validation": { "pattern": "regex" } |
[ZNotEmpty] | "validation": { "notEmpty": true } |
Also recognizes System.ComponentModel.DataAnnotations equivalents ([ZRequired], [ZMinLength], [ZMaxLength], [ZRange], [StringLength]).
ZibStack.NET.Dto
Section titled “ZibStack.NET.Dto”When referenced, [DtoOnly(DtoTarget.Create)] and [DtoOnly(DtoTarget.Update)] flags appear in form field descriptors — the client can show/hide fields based on create vs. update mode.
No project-level dependencies — detection is by attribute FQN at compile time.